Product docs and API reference are now on Akamai TechDocs.
Search product docs.
Search for “” in product docs.
Search API reference.
Search for “” in API reference.
Search Results
 results matching 
 results
No Results
Filters
Deploying Linkerd 2 with Linode Kubernetes Engine
Traducciones al EspañolEstamos traduciendo nuestros guías y tutoriales al Español. Es posible que usted esté viendo una traducción generada automáticamente. Estamos trabajando con traductores profesionales para verificar las traducciones de nuestro sitio web. Este proyecto es un trabajo en curso.
Linkerd 2 is an ultra lightweight service mesh that monitors, reports, and encrypts connections between Kubernetes services without disturbing the existing applications. It does this by employing proxy sidecars along each instance.
Unlike Istio, another service mesh monitoring tool, it provides it’s own proxies written in Rust instead of using Envoy. This makes it both lighter and more secure.
In This Guide
This guide provides instructions to:
- Create a Kubernetes Cluster
- Install the Linkerd
- Install a Demo Application (Optional)
- Upgrade Linkerd
- Uninstall Linkerd
This guide’s example instructions create several billable resources on your Linode account. If you do not want to keep using the example cluster that you create, be sure to delete it when you have finished the guide.
If you remove the resources afterward, you will only be billed for the hour(s) that the resources were present on your account. Consult the Billing and Payments guide for detailed information about how hourly billing works and for a table of plan pricing.
Before You Begin
Familiarize yourself with Kubernetes using our series A Beginner’s Guide to Kubernetes and Advantages of Using Kubernetes.
Create an LKE Cluster
Follow the instructions in Deploying and Managing a Cluster with Linode Kubernetes Engine Tutorial to create and connect to an LKE cluster.
Install Linkerd
Linkerd consists of the Linkerd CLI, a control plane, and a data plane. For a more detailed overview, see the Linkerd architecture.
Install the Linkerd CLI
To manage Linkerd you need to have the CLI installed on a local machine. The Linkerd CLI is available for Linux, macOS, and Windows on the release page.
For Linux, you can use the curl command for installation:
curl -sL https://run.linkerd.io/install | shFor macOS, you can use Homebrew:
brew install linkerd
Verify that linkerd is installed by checking the version:
linkerd versionAdd Linkerd to the ‘PATH’ environment variable:
export PATH=$PATH:$HOME/.linkerd2/binUse the following command to ensure that Linkerd installs correctly onto the cluster. If there are any error messages, Linkerd provides links to help you properly configure the cluster.
linkerd check --prekubernetes-api -------------- √ can initialize the client √ can query the Kubernetes API kubernetes-version ------------------ √ is running the minimum Kubernetes API version √ is running the minimum kubectl version pre-kubernetes-setup -------------------- √ control plane namespace does not already exist √ can create non-namespaced resources √ can create ServiceAccounts √ can create Services √ can create Deployments √ can create CronJobs √ can create ConfigMaps √ can create Secrets √ can read Secrets √ no clock skew detected pre-kubernetes-capability ------------------------- √ has NET_ADMIN capability √ has NET_RAW capability linkerd-version --------------- √ can determine the latest version √ cli is up-to-date Status check results are √
Install Linkerd Control Plane
Install the Linkerd control plane onto the cluster into the
linkerdnamespace:linkerd install | kubectl apply -f -This command generates a Kubernetes manifest and control plane resources. It then pipes the manifest to
kubectl applywhich instructs Kubernetes to add these resources to the cluster.Validate the installation of Linkerd control plane by running the following command:
linkerd checkkubernetes-api -------------- √ can initialize the client √ can query the Kubernetes API kubernetes-version ------------------ √ is running the minimum Kubernetes API version √ is running the minimum kubectl version linkerd-existence ----------------- √ 'linkerd-config' config map exists √ heartbeat ServiceAccount exist √ control plane replica sets are ready √ no unschedulable pods √ controller pod is running √ can initialize the client √ can query the control plane API linkerd-config -------------- √ control plane Namespace exists √ control plane ClusterRoles exist √ control plane ClusterRoleBindings exist √ control plane ServiceAccounts exist √ control plane CustomResourceDefinitions exist √ control plane MutatingWebhookConfigurations exist √ control plane ValidatingWebhookConfigurations exist √ control plane PodSecurityPolicies exist linkerd-identity ---------------- √ certificate config is valid √ trust roots are using supported crypto algorithm √ trust roots are within their validity period √ trust roots are valid for at least 60 days √ issuer cert is using supported crypto algorithm √ issuer cert is within its validity period √ issuer cert is valid for at least 60 days √ issuer cert is issued by the trust root linkerd-api ----------- √ control plane pods are ready √ control plane self-check √ [kubernetes] control plane can talk to Kubernetes √ [prometheus] control plane can talk to Prometheus √ tap api service is running linkerd-version --------------- √ can determine the latest version √ cli is up-to-date control-plane-version --------------------- √ control plane is up-to-date √ control plane and cli versions match Status check results are √Check the components that are installed and running:
kubectl -n linkerd get deployNAME READY UP-TO-DATE AVAILABLE AGE linkerd-controller 1/1 1 1 106s linkerd-destination 1/1 1 1 106s linkerd-grafana 1/1 1 1 104s linkerd-identity 1/1 1 1 107s linkerd-prometheus 1/1 1 1 105s linkerd-proxy-injector 1/1 1 1 104s linkerd-sp-validator 1/1 1 1 104s linkerd-tap 1/1 1 1 103s linkerd-web 1/1 1 1 105sYou can read about what each of these services do in the Linkerd architecture documentation.
The Data Plane
Each control plane component has a proxy installed in the respective Pod and therefore is also part of the data plane. This enables you to take a look at what’s going on with the dashboard and other tools that Linkerd offers.
The Dashboards
Linkerd comes with two dashboards, a Linkerd dashboard and the Grafana dashboard; both are backed by metrics data gathered by Prometheus.
Start and view the Linkerd standalone dashboard that runs in the browser.
linkerd dashboard &Linkerd dashboard available at: http://localhost:50750 Grafana dashboard available at: http://localhost:50750/grafana Opening Linkerd dashboard in the default browserThis command sets up a port forward from the
linkerd-webPod.If you want to expose the dashboard for others to use as well, you need to add an ingress controller.
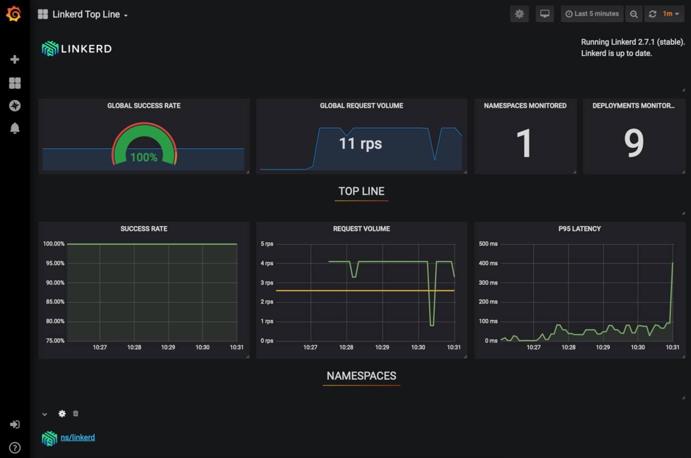
The dashboard opens in the browser. If it does not, you can access it by going to http://localhost:50750:


The Grafana dashboard is included with Linkerd and is available at
http://localhost:50750/grafana.

You can checkout the traffic that the dashboard is using by running the following command:
linkerd -n linkerd top deploy/linkerd-webTo see what the other Pods are doing, replace
linkerd-webwith a different Pod name, for example, to check on Grafana, use,linkerd-grafana.Note Linkerd is not designed to be a long term metrics data store. It only stores data for 6 hours using Prometheus. However, if you can export the data using several methods.
Install Demo Application (Optional)
To demonstrate the full ease of use and utility of Linkerd, deploy Drupal on the cluster and monitor it using Linkerd.
- Follow the How to Install Drupal with Linode Kubernetes Engine guide to install Drupal onto your LKE cluster.
Add Linkerd to Drupal
Now that Drupal is setup and running successfully on the cluster, you’ll add the Linkerd service mesh to monitor the metrics.
Add Linkerd to the Drupal application with the following command:
kubectl get -n default deploy -o yaml | linkerd inject - | kubectl apply -f -This gathers all the deployments in the
defaultnamespace, pipes the manifest tolinkerd injectwhich adds it’s proxies to the container specs, and then applies it to the cluster.The output should look similar to this, indicating the Drupal and MySQL deployments have been injected with Linkerd.
deployment "drupal" injected deployment "mysql" injected deployment.apps/drupal configured deployment.apps/mysql configuredRedeploy your Pods with the following command:
kubectl -n default rollout restart deployThis redeploys the deployment manifests now that they have been injected with the Linkerd proxy sidecars. The output will look like this:
deployment.apps/drupal restarted deployment.apps/mysql restartedIssue the following command to verify that the proxies have been applied:
linkerd -n default check --proxykubernetes-api -------------- √ can initialize the client √ can query the Kubernetes API kubernetes-version ------------------ √ is running the minimum Kubernetes API version √ is running the minimum kubectl version linkerd-existence ----------------- √ 'linkerd-config' config map exists √ heartbeat ServiceAccount exist √ control plane replica sets are ready √ no unschedulable pods √ controller pod is running √ can initialize the client √ can query the control plane API linkerd-config -------------- √ control plane Namespace exists √ control plane ClusterRoles exist √ control plane ClusterRoleBindings exist √ control plane ServiceAccounts exist √ control plane CustomResourceDefinitions exist √ control plane MutatingWebhookConfigurations exist √ control plane ValidatingWebhookConfigurations exist √ control plane PodSecurityPolicies exist linkerd-identity ---------------- √ certificate config is valid √ trust roots are using supported crypto algorithm √ trust roots are within their validity period √ trust roots are valid for at least 60 days √ issuer cert is using supported crypto algorithm √ issuer cert is within its validity period √ issuer cert is valid for at least 60 days √ issuer cert is issued by the trust root linkerd-identity-data-plane --------------------------- √ data plane proxies certificate match CA linkerd-api ----------- √ control plane pods are ready √ control plane self-check √ [kubernetes] control plane can talk to Kubernetes √ [prometheus] control plane can talk to Prometheus √ tap api service is running linkerd-version --------------- √ can determine the latest version √ cli is up-to-date linkerd-data-plane ------------------ √ data plane namespace exists √ data plane proxies are ready √ data plane proxy metrics are present in Prometheus √ data plane is up-to-date √ data plane and cli versions match Status check results are √You can get live traffic metrics by running the following command:
linkerd -n default stat deployNAME MESHED SUCCESS RPS LATENCY_P50 LATENCY_P95 LATENCY_P99 TCP_CONN drupal 1/1 100.00% 0.5rps 0ms 0ms 0ms 2 mysql 1/1 0.00% 1.6rps 0ms 0ms 0ms 6To dig deeper, try the following commands:
linkerd top deploy linkerd tap deploy/drupalYou can also use the graphical dashboards view to show you these items in the browser.
Upgrade Linkerd
Just as with installing, upgrading Linkerd is done in multiple parts. The CLI, control plane, and data plane must all be updated separately.
Upgrade the CLI
Upgrade the CLI on your local machine by running the following command:
curl -sL https://run.linkerd.io/install | shYou can also download the current release directly from the release page.
Verify the version:
linkerd version --clientThe current version as of the writing of this guide is version
stable-2.7.1.
Upgrade the Control Plane
Run the following command to upgrade the control plane:
linkerd upgrade | kubectl apply --prune -l linkerd.io/control-plane-ns=linkerd -f -This will keep your current configuration and any mTLS intact.
Verify the upgrade with the following command:
linkerd check
Upgrade the Data Plane
Upgrading the data plane will upgrade the proxy sidecars, auto-injecting a new version of the proxy into the Pods.
Use the following command to inject the new proxies, replacing
namespacewith the namespace you wish to update:kubectl -n namespace get deploy -l linkerd.io/control-plane-ns=linkerd -oyaml | linkerd inject --manual - | kubectl apply -f -Issue a rollout restart of your deployment to restart the Pods, replacing
namespacewith the namespace you updated:kubectl -n namespace rollout restart deployVerify the upgrade with the following command:
linkerd check --proxyCheck the version has been updated:
kubectl get po --all-namespaces -o yaml | grep linkerd.io/proxy-version
Uninstall Linkerd
Uninstalling Linkerd is done in two steps. First, you remove the data plane proxies, then you remove the control plane. You must have cluster-wide permissions.
Remove the data plane proxies from your manifest files, including any injection annotations.
Remove the control plane with the following command:
linkerd install --ignore-cluster | kubectl delete -f -Note You may receive errors about deleting resources that haven’t been created. You can safely ignore these.Roll the deployments to redeploy the manifests without the Linkerd proxies, replace
namespacewith the namespace where your deployments reside:kubectl -n namespace rollout restart deployWhen Kubernetes restarts the Pods, the Linkerd data plane will no longer be attached.
More Information
You may wish to consult the following resources for additional information on this topic. While these are provided in the hope that they will be useful, please note that we cannot vouch for the accuracy or timeliness of externally hosted materials.
This page was originally published on

